Stop Losing 20+ Hours Every Week


Brokers spend up to 40% of their week on repetitive admin tasks — KYC, compliance checks, and manual CRM updates. That’s time better spent building client relationships and driving revenue.

TeamForce flips the script with AI:

  • ● AI-powered KYC & onboarding
  • ● AI-driven call transcription & translation
  • ● Real-time AI sentiment tracking
  • ● Smart AI CRM notes & compliance alerts
Benefits: Less admin, more client time. More client time, stronger relationships. Stronger relationships, higher revenues. Higher revenues, higher profits.
Stop Losing 20 Hours a Week
Stop Losing 20 Hours Stop Losing 20 Hours Stop Losing 20 Hours

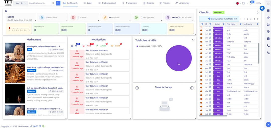
3 New Dashboards


A Clearer View of Performance


Every brokerage runs on numbers — but too often those numbers are scattered across different systems, reports, and spreadsheets. The new TFT  Dashboards bring everything together in one place, giving both managers, sales and retention  teams a clearer, faster way to understand how the business is really performing. Your team can now focus on building relationships instead of chasing reminders. On the client side, our Web Trader Interface Upgrade offers a sleek, intuitive design, faster execution, and a simplified trading experience that makes every session effortless. Retention begins the moment a trader logs in and continues with every smooth interaction.

Agent Dashboard – Focused & Motivating

Sales and retention agents can track KPIs, clients,  leads, and tasks at a glance, with real-time charts, FTD and re-deposit  metrics, and customizable layouts that keep performance front and center.

Manager Dashboard – A 360° View

Managers gain instant insight into agents, clients, and performance. Interactive charts, advanced filters, and task management tools let you spot trends, solve issues, and scale faster.

Mobile That Puts You Ahead


A Clearer View of Performance


Trading and client engagement doesn’t stop when you leave your desk.

With TFT branded apps, your clients get:
  • ● Instant deposits & withdrawals
  • News and analysis
  • KYC onboarding
  • ● Push alerts for market moves
Your team gets:
  • Real-time alerts on trader activity
  • AI dialler that filters out voicemails and missed calls
  • Automatic AI Notes that keep every record accurate
  • Peer-to-peer calls under your brand
Benefits: lower costs, stronger relationships, and sales teams free to focus where it matters most.
Stop Losing 20 Hours
Stop Losing 20 Hours

Messaging That Converts


Your clients live on WhatsApp and Telegram with TeamForce, you meet them there — safely inside your CRM.

WhatsApp & Telegram Bot CRM Integration:

  • ● Centralized bot management for support, marketing, and announcements
  • ● Account services — deposits, withdrawals, balance checks
  • ● Agents receive real-time alerts with full visibility of interactions
  • ● Multiple instances running simultaneously
  • ● Agents never see client numbers — privacy protected
  • ● AI compliance monitoring for every chat
  • ● Conversations stay logged inside the CRM
Benefits: faster replies, tighter control, stronger trust, perfect engagement.

Direct Connection with cTrader


TeamForce Technologies now integrates directly with cTrader. cTrader brokers can now connect their branded apps straight into our CRM ecosystem — no migration headaches, no downtime.

What this means for you:

Multiple trading platform options are now at your fingertips — MT4, MT5, and cTrader — all fully supported for a smoother, more flexible trading experience.

Coming soon:

Integration with Match-Trader, expanding your trading possibilities even further.
Stop Losing 20 Hours
Stop Losing 20 Hours

Catch Us at Forex Expo Dubai & IFX Expo Hong Kong!


Looking for the future of brokerage technology? This is your chance!

Forex Expo Dubai 06–07 October 2025 Dubai World Trade Centre


IFX Expo Hong Kong 26–28 October 2025 AsiaWorld-Expo, Hong Kong


Come meet us and discover how AI-powered TeamForce Technologies helps brokerages become leaner, faster, and ready for growth. Don’t miss this opportunity to connect with our team and see innovation in action!